Advanced Analytics

Advanced Analytics

1. Location Overview

NotesNote: This dashboard is available only in the Expert package.
The "Location Overview" allows users to gain insights on the performance and status of specific locations within their organization. Users can track metrics such as completion score, post trends, review requests, and location status to assess the overall health and effectiveness of each location. 

With the available filter, users can pinpoint insights by brand or location, facilitating the identification of missing details crucial for enhancing visibility and recognition.



2. Visibility

The "Visibility" report provides a comprehensive overview of your brand's online presence, offering valuable insights into search trends, keyword performance, and popular topics. By monitoring total impressions and interactions, users can gauge their brand's reach and engagement. The dashboard's word cloud and search trend graphs help identify key areas of interest and evolving customer behavior.



3. Interactions

The "Interactions" report provides insights into customer engagement with your brand. Key metrics include total views, Google searches, direction requests, call clicks, and website clicks. Visual tools display the distribution of views by device and trends in interactions over the past nine months. A pie chart shows how customers discovered your brand, split between search and map interactions on desktop and mobile.


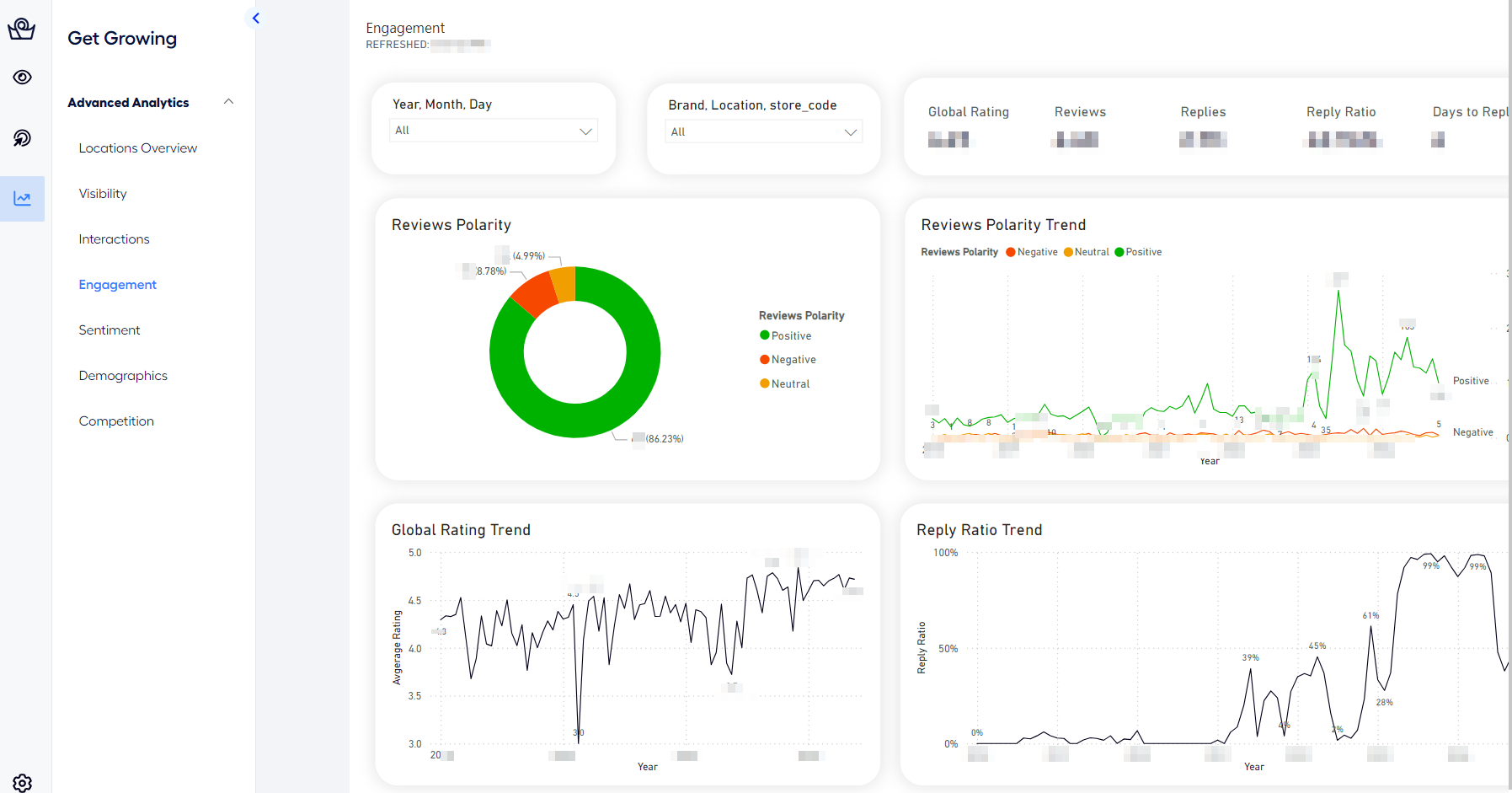
4. Engagement 

"Engagement" report provides users with valuable insights into the level of interaction and engagement with their business across different channels. It includes metrics such as polarity trend, review replies, reply ratio, and response time, enabling users to gauge customer engagement and satisfaction.


5. Sentiment Analysis

NotesNote: This dashboard is available only in the Expert package.
"Sentiment Analysis" report utilizes advanced A.I algorithms to analyze the sentiment of customer reviews and feedback. Users can gain insights into the overall sentiment distribution, category-wise sentiment analysis.


6. Demographics

NotesNote: This dashboard is available only in the Expert package.

The "Demographics" report provides users with demographic insights into their customer base. It includes data on the top languages used for reviews, gender distribution of review viewers, and geographic origin of reviewers. This information helps users understand their audience better and tailor their strategies accordingly.


7. Competition Analysis

NotesNote: This dashboard is available only in the Expert package.

"Competition Analysis" report allows users to compare and benchmark their business performance against their competitors. Users can access metrics such as competitor ratings, review distribution, and rating comparison to identify areas of strengths, weaknesses, and opportunities for improvement.